쿤텍-비나텍, 글로벌 탄소 규제 공동 대응 MOU 체결

by newsit posted Feb 28, 2025
Extra Form
참조#1 https://www.vinatech.com/kr/
참조#2 https://www.planesg.ai/
?

단축키

Prev이전 문서

Next다음 문서

ESC닫기

크게 작게 위로 아래로 게시글 수정 내역 댓글로 가기 인쇄

- 플랜ESG 도입으로 제품 탄소 배출량 데이터 관리 시스템 고도화 협력

 

쿤텍-비나텍, 글로벌 탄소 규제 공동 대응 MOU 체결.jpg

 

쿤텍은 오늘 비나텍과 글로벌 탄소 규제에 공동 대응하기 위한 업무 협약(MOU)을 체결했다고 밝혔다.

 

비나텍은 쿤텍의 탄소배출량 산정 솔루션인 '플랜이에스지(PlanESG)'를 기반으로 자사 제품 탄소 배출량(PCF) 산정 시스템을 구축하였으며, 향후 지속적인 기술 협력을 통해 시스템을 고도화하여 글로벌 탄소 규제에 선제적으로 대응한다는 전략이다.

 

비나텍은 최근 글로벌 고객사로부터 생산품의 공급망 전반에 걸친 제품 탄소 배출량 정보 공개를 요구받았다. 그러나 수백 가지의 다양한 제품과 신규 생산 품목에 대해 정확한 탄소 배출량을 산정하는 데 어려움을 겪었다. 이에 비나텍은 체계적이고 지속적으로 관리할 수 있는 제품 탄소 배출량 산정 시스템을 구축하기 위해 쿤텍의 ‘PlanESG’ 도입을 결정했다.

 

이번 협약을 통해 비나텍은 더욱 정밀한 데이터를 기반으로 신속하게 탄소 배출량을 계산할 수 있게 되었으며, 글로벌 시장에서 요구하는 탄소 배출량 데이터를 실시간으로 관리하고 제공할 수 있게 되었다.

 

쿤텍은 ‘PlanESG’의 제품 탄소배출량 관리 기능을 비나텍의 내부 생산관리시스템(MES)과 연동하여 제품 탄소배출량 측정에 필요한 생산량 데이터를 자동으로 실시간 취합할 수 있도록 지원했다. 또한, 비나텍이 관리하는 탄소배출원 원천 자료를 별도 가공 없이 기존 양식 그대로 솔루션에 업로드할 수 있도록 맞춤형 양식을 적용함으로써 데이터 입력의 편의성을 극대화했다.

 쿤텍_PlanESG의 비나텍 내부시스템과 MES 연동 구조도_이미지.jpg

PlanESG는 쿤텍이 자체 개발한 ESG 데이터 플랫폼으로, 중소기업이 환경·사회·지배 구조(ESG)로 대표되는 비재무적 정보 공개 요구에 대응할 수 있도록 지원한다.

 

또한 ESG 지속가능보고서 작성 스코프 3(직접적인 제품 생산 외에 협력업체와 물류는 물론, 제품 사용과 폐기 과정에서 발생하는 간접배출을 모두 포함한 총 외부 탄소 배출량) 관리를 위한 공급망 관리 유럽·미국에 수출하는 기업들이 해외 원청사의 CBAM(탄소국경조정제도) 관련 요구 등 다양한 기후변화 컴플라이언스에 대응하기 위한 기업의 탄소 배출량을 측정 및 관리할 수 있도록 설계됐다.

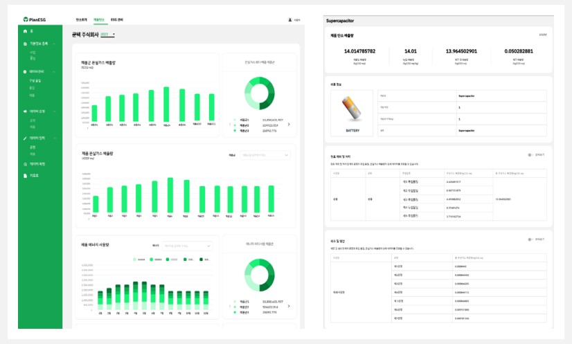
 쿤텍_PlanESG의 제품탄소관리 홈 화면 및 보고서 예시_이미지.jpg

쿤텍 방혁준 대표는 "수출 비중이 높은 중소 또는 중견기업의 경우 인력, 비용 등의 문제로 탄소국경조정제도(CBAM), 글로벌 공급망 관리와 같은 탄소 규제와 환경·사회·지배구조(ESG) 규제의 요구사항을 충족시키는 것이 현실적으로 어려운 상황이라고 설명하고, "쿤텍은 PlanESG 플랫폼에 제품의 탄소배출량 관리 기능을 추가하여 고객들이 합리적인 비용으로 신속하고 정확하게 각종 국제 표준과 규제에 대응할 수 있도록 지원하여 글로벌 경쟁력 강화를 도울 계획이라고 밝혔다.

 

한편, 비나텍은 PlanESG 도입을 계기로 친환경 경영 체계를 한층 더 강화하고, 탄소중립 목표 달성을 위한 실질적인 데이터를 기반으로 한 ESG 전략을 지속적으로 추진할 계획이다.

 

#쿤텍#비나텍#PlanESG#ESG#탄소배출량#