테스트웍스는 10월 25일(수)부터 27일(금)까지 서울 코엑스에서 개최되는 ‘SEDEX 2023(2023 반도체대전)’에 참가해 차세대 반도체 개발 과정에 최적화된 시험-검증 통합 관리 솔루션인 ‘Tedworks’를 첫 공개한다고 밝혔다.
‘SEDEX 2023 반도체대전’은 한국반도체산업협회가 주최하는 국내 최대의 대표적인 반도체 전시회로 메모리 반도체, 시스템 반도체, 장비/부분품, 재료, 설비, 센서 분야 등 반도체산업 생태계 전 분야가 참가하며, 한국전자전 KES와 동시 개최된다.
테스트웍스는 창업 초기부터 쌓아온 SW 검증 전문성과 수 년간 다양한 산업의 AI 데이터 구축 역량을 결합하여 개발한 AI 기술 기반의 데이터 검증 전문 솔루션 ‘ADQ’를 보유하고 있으며, KOLAS 공인시험기관으로 소프트웨어 시험성적서 발급 및 AI 데이터와 모델의 시험결과서 발급 서비스를 제공하고 있다.
이번 반도체대전에서 첫 공개하는 ‘Tedworks’ 인텔리전트 보드 팜은 테스트웍스가 AI 반도체 및 시스템 반도체 주요 고객 사이트에서 성능 확보 및 안전한 제품 출시에 필요한 검증 시 직면하는 문제들을 함께 해결하며 고도화시킨 SW 검증 및 DUT(Device Under Test) 통합 관리 솔루션이다.

‘Tedworks’는 반도체 개발 현장 내 ▲개발보드 및 레거시보드의 운영 환경을 고려한 다양한 검수 환경 구축 ▲분산된 팀의 하드웨어/보드 이용을 위한 물리적 리소스 필요 ▲글로벌 협업 시 테스트용 하드웨어/보드의 배송 및 추적 관련 시간 및 비용 투자 ▲통합 테스트에서 발견되는 결함의 원인 추적 어려움 ▲CI/CT에 필요한 테스팅 리소스 부족 등의 주요 문제 등을 해결하는데 최적화된 솔루션으로 가상화 기술 기반으로 불필요한 제어용 PC없이 DUT에 집중할 수 있도록 고안되었다.
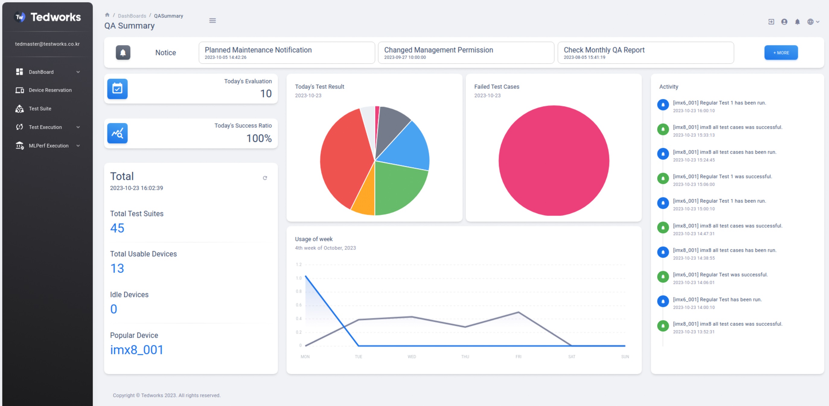
‘Tedworks’ 시스템은 ▲Ted Manager(웹 기반의 DUT 중앙 관리 SW) ▲ Ted Master( Ted Manager가 운영되는 서버) ▲Ted Node(DUT 연결을 위한 어플라이언스 서버) ▲Ted Farm (Ted Node와 DUT 전용 Rack)으로 구성되어 있다.
‘Tedworks’는 CI와 연동해 CD/CT가 가능하도록 Rest API를 제공하고 있으며, 검증 결과를 시각화하여 SW 개발 현황을 신속히 파악하고 대처할 수 있도록 웹 UI를 지원한다. 또한, AI 반도체의 성능을 MLPerf 기반으로 벤치마크 리포트를 제공하며, SW 개발 프로세스에서 필요한 지속적인 검증을 시스템화, 자동화하여 업무 생산성을 높임으로써 제품 양산에 집중할 수 있도록 지원한다.
테스트웍스 김우주 Intelligent QA 사업 부문장은 “테스트웍스는 지난 수년 간 다수의 공공 및 민간의 SW 검증 효율화 및 자동화를 성공적으로 이끌어오며 자체적으로 개발 및 고도화시킨 전문 솔루션과 노하우를 보유하고 있다”고 밝히고, “이를 기반으로 로봇, 자율주행, 항공, 의료 등 다양한 영역으로 확장되고 있는 차세대 전략 반도체 개발의 품질 확보 및 상용화를 지원하는 최적의 파트너로 AI 혁신에 더욱 기여할 것”이라고 덧붙였다.
#테스트웍스#Tedwroks#SEDEX



